Demo Screenshots
Você está visualizando a versão em versão em inglês desta página porque ela ainda não foi traduzida. Possui interesse em ajudar? Veja como contribuir.
Web store
| Home Page | Checkout Screen |
|---|---|
![]() | ![]() |
Jaeger
| Jaeger UI | Trace View |
|---|---|
![]() | ![]() |
| System Architecture |
|---|
![]() |
Prometheus

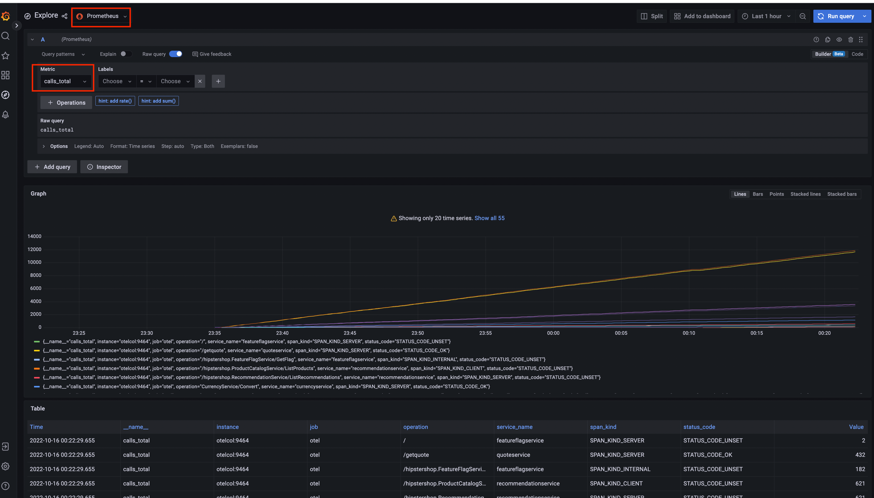
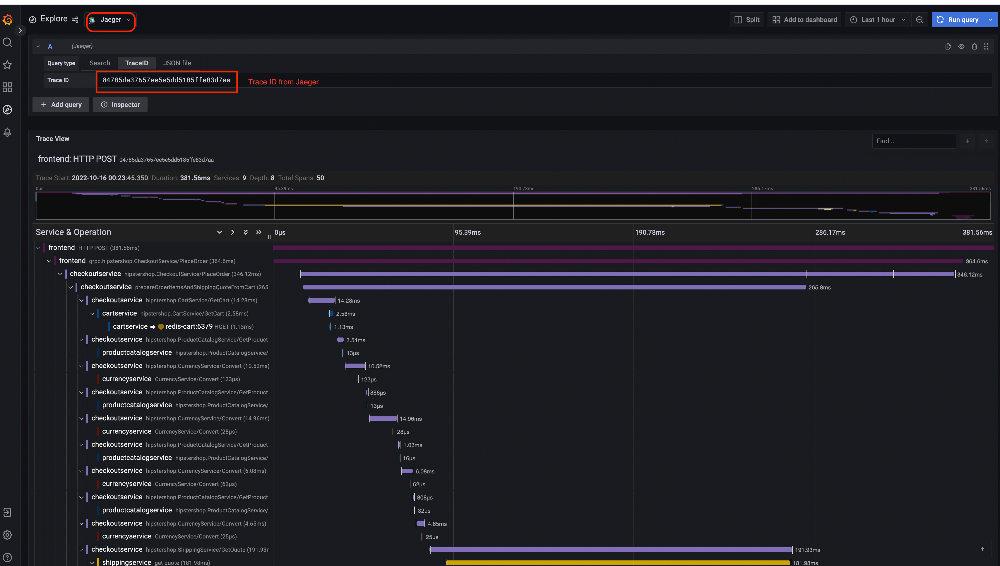
Grafana
| Prometheus Data Source | Jaeger Data Source |
|---|---|
![]() | ![]() |
Load Generator UI

Flagd Configurator
| Basic view | Advanced view |
|---|---|
![]() | ![]() |
Feedback
Was this page helpful?
Thank you. Your feedback is appreciated!
Please let us know how we can improve this page. Your feedback is appreciated!








